Онлайн книга «Легкие крейсера Японии. 1917-1945 гг.»
|
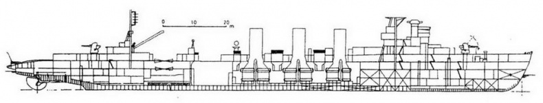
Легкий крейсер “Кума” (Наружный вид и вид сверху кормовой части корабля в различные периоды службы) ![]() “Кума”. 1933 г. ![]() “Кума”. 1941 г. ![]() “Кума”. 1943 г. ![]() Легкий крейсер “Тама”. 1940 г. (Наружный вид и вид сверху кормовой части) Уайтекер атаковал “Ои” во второй раз, но его торпеды прошли мимо цели, а лодке пришлось опять погружаться. Командир подлодки твердо решил утопить свою жертву и, когда эсминец прекратил сбрасывать глубинные бомбы, всплыл под перископ. “Ои” все еще держался на плаву, эсминец снимал с него команду, а подлодке пришлось уйти на глубину, чтобы перезарядить торпедные аппараты. Однако они уже не пригодились. Когда Уайтекер еще раз поднял перископ, крейсера на поверхности моря не было, а эсминец уходил с места его гибели. Легкий крейсер ‘"Кума" к началу войны входил в состав 16-й крейсерской эскадры вместе с тяжелыми крейсерами “Асигара” и “Майя”. Эта эскадра была включена в Северо- Филиппинское соединение под командованием вице-адмирала Такахаси, прикрывавшее высадку войск на о-в Лусон. Японцы захватили Филиппинские острова с поразительной легкостью, потеряв всего 3 эсминца и несколько транспортов. “Кума” получил небольшое повреждение, вскоре был отремонтирован и вступил в строй. В дальнейшем он действовал в Индийском океане. 11 января 1944 г. “Кума” был потоплен американской подлодкой “Таллихо” (командир коммандер Беннингтон) в Андаманском море в нескольких милях севернее Пенанга. “Тама” и “Кисо” в декабре 1941 г. образовали 21-ю крейсерскую эскадру. В мае 1942 г. эскадра была включена в состав соединения вторжения на остров Кыска (Алеутские острова), которым командовал капитан 1 ранга Оно. “Кисо” был флагманским кораблем. Кроме двух легких крейсеров в соединение входили вспомогательный крейсер “Асака Мару”, 3 эсминца (“Хибики”, “Акацуки”, “Хокадзе”), 3 тральщика и 2 транспорта, принявшие на борт 1250 морских пехотинцев. 7 июня 1942 г. Кыска был оккупирован японцами. После битвы за Мидуэй 21-я крейсерская эскадра вошла в состав 5-го флота и продолжала оперировать в районе Алеутских и Курильских островов. 26 марта 1943 г. крейсер “Тама” участвовал в бою у Командорских островов. Японский отряд состоял из тяжелых крейсеров “Нати” (флагманский корабль вице- адмирала Хосогая) и “Майя”, легких крейсеров “Тама” и “Абукума”, 4 эсминцев: “Вакуба”, “Хацусимо”, “Икадзухи”, “Исасума”, вспомогательного крейсера “Асака Мару” и транспорта “Сакито Мару”. Легкие крейсера типа “Кума” (Наружные виды носовых надстроек в различные периоды службы кораблей) ![]() “Китаками”. 1934-1941 гг. ![]() “Ои”. 1933-1941 гг. ![]() “Китаками”. 1934-1941 гг. ![]() “Китаками”. 1945 г. ![]() “Кисо”. 1934-1939 гг. ![]() “Кисо”. 1940-1943 гг. ![]() “Кисо”. 1944 г. ![]() Легкий крейсер “Тама”. 1944 г. (Наружный вид и вид сверху) ![]() Легкий крейсер “Кисо”. 1943 г. (Наружный вид) ![]() Легкий крейсер “Кисо”. 1944 г. (Наружный вид и вид сверху) В состав американских сил входили тяжелый крейсер “Солт Лейк Сити”, старый легкий крейсер “Ричмонд” (флагманский корабль адмирала Макморриса) и 4 эсминца: “Бейли”, “Коглан”, “Дэйл” и “Монагин”. Противники сблизились на рассвете, в сумерках, помешавших взаимному опознанию. Когда же видимость улучшилась, адмирал Хосогая опознал американские корабли, убедился, что силы противника уступают его силам, построил свои корабли в боевой порядок и в 5 ч 40 мин приказал открыть огонь с дистанции 20000 ярдов. Адмирал Макморрис понял, что имеет дело с превосходящими силами японцев и начал немедленно отходить. На японском крейсере “Нати” был гидросамолет, начавший корректировать огонь своих кораблей, у американцев самолетов не было. ![]() Легкие крейсера “Китаками” и “Ои”. 1941 г. (Наружный вид и вид сверху) ![]() Легкий крейсер “Китаками”. 1945 г. (Наружный вид и вид сверху) ![]() Легкий крейсер “Китаками”. 1945 г. (Продольный разрез корпуса) |
![Иллюстрация к книге — Легкие крейсера Японии. 1917-1945 гг. [img_32.jpg] Иллюстрация к книге — Легкие крейсера Японии. 1917-1945 гг. [img_32.jpg]](img/book_covers/077/77632/img_32.jpg)
![Иллюстрация к книге — Легкие крейсера Японии. 1917-1945 гг. [img_33.jpg] Иллюстрация к книге — Легкие крейсера Японии. 1917-1945 гг. [img_33.jpg]](img/book_covers/077/77632/img_33.jpg)
![Иллюстрация к книге — Легкие крейсера Японии. 1917-1945 гг. [img_34.jpg] Иллюстрация к книге — Легкие крейсера Японии. 1917-1945 гг. [img_34.jpg]](img/book_covers/077/77632/img_34.jpg)
![Иллюстрация к книге — Легкие крейсера Японии. 1917-1945 гг. [img_35.jpg] Иллюстрация к книге — Легкие крейсера Японии. 1917-1945 гг. [img_35.jpg]](img/book_covers/077/77632/img_35.jpg)
![Иллюстрация к книге — Легкие крейсера Японии. 1917-1945 гг. [img_36.jpg] Иллюстрация к книге — Легкие крейсера Японии. 1917-1945 гг. [img_36.jpg]](img/book_covers/077/77632/img_36.jpg)
![Иллюстрация к книге — Легкие крейсера Японии. 1917-1945 гг. [img_37.jpg] Иллюстрация к книге — Легкие крейсера Японии. 1917-1945 гг. [img_37.jpg]](img/book_covers/077/77632/img_37.jpg)
![Иллюстрация к книге — Легкие крейсера Японии. 1917-1945 гг. [img_38.jpg] Иллюстрация к книге — Легкие крейсера Японии. 1917-1945 гг. [img_38.jpg]](img/book_covers/077/77632/img_38.jpg)
![Иллюстрация к книге — Легкие крейсера Японии. 1917-1945 гг. [img_39.jpg] Иллюстрация к книге — Легкие крейсера Японии. 1917-1945 гг. [img_39.jpg]](img/book_covers/077/77632/img_39.jpg)
![Иллюстрация к книге — Легкие крейсера Японии. 1917-1945 гг. [img_40.jpg] Иллюстрация к книге — Легкие крейсера Японии. 1917-1945 гг. [img_40.jpg]](img/book_covers/077/77632/img_40.jpg)
![Иллюстрация к книге — Легкие крейсера Японии. 1917-1945 гг. [img_41.jpg] Иллюстрация к книге — Легкие крейсера Японии. 1917-1945 гг. [img_41.jpg]](img/book_covers/077/77632/img_41.jpg)
![Иллюстрация к книге — Легкие крейсера Японии. 1917-1945 гг. [img_42.jpg] Иллюстрация к книге — Легкие крейсера Японии. 1917-1945 гг. [img_42.jpg]](img/book_covers/077/77632/img_42.jpg)
![Иллюстрация к книге — Легкие крейсера Японии. 1917-1945 гг. [img_43.jpg] Иллюстрация к книге — Легкие крейсера Японии. 1917-1945 гг. [img_43.jpg]](img/book_covers/077/77632/img_43.jpg)
![Иллюстрация к книге — Легкие крейсера Японии. 1917-1945 гг. [img_44.jpg] Иллюстрация к книге — Легкие крейсера Японии. 1917-1945 гг. [img_44.jpg]](img/book_covers/077/77632/img_44.jpg)
![Иллюстрация к книге — Легкие крейсера Японии. 1917-1945 гг. [img_45.jpg] Иллюстрация к книге — Легкие крейсера Японии. 1917-1945 гг. [img_45.jpg]](img/book_covers/077/77632/img_45.jpg)
![Иллюстрация к книге — Легкие крейсера Японии. 1917-1945 гг. [img_46.jpg] Иллюстрация к книге — Легкие крейсера Японии. 1917-1945 гг. [img_46.jpg]](img/book_covers/077/77632/img_46.jpg)
![Иллюстрация к книге — Легкие крейсера Японии. 1917-1945 гг. [img_47.jpg] Иллюстрация к книге — Легкие крейсера Японии. 1917-1945 гг. [img_47.jpg]](img/book_covers/077/77632/img_47.jpg)
![Иллюстрация к книге — Легкие крейсера Японии. 1917-1945 гг. [img_48.jpg] Иллюстрация к книге — Легкие крейсера Японии. 1917-1945 гг. [img_48.jpg]](img/book_covers/077/77632/img_48.jpg)