Книга Не 162 Volksjager, страница 7 – Сергей В. Иванов

Авторы: А Б В Г Д Е Ж З И Й К Л М Н О П Р С Т У Ф Х Ч Ш Ы Э Ю Я
Книги: А Б В Г Д Е Ж З И Й К Л М Н О П Р С Т У Ф Х Ц Ч Ш Щ Ы Э Ю Я
Бесплатная онлайн библиотека LoveRead.ec

Онлайн книга «Не 162 Volksjager»

📃 Cтраница 7
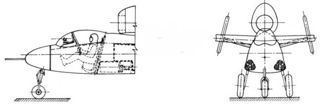
Иллюстрация к книге — Не 162 Volksjager [pic_39.jpg]

Планер Не 162S (S – Segelflugzeug) – реконструкция.

Иллюстрация к книге — Не 162 Volksjager [pic_40.jpg]

Двухместный учебно-тренировочный Не 162 Doppelsitzer.

Иллюстрация к книге — Не 162 Volksjager [pic_41.jpg]

Не 162 с вспомогательным ЖРД BMW 718.

Иллюстрация к книге — Не 162 Volksjager [pic_42.jpg]

Установка многоствольных пушек SG 118 Rohrblocktromтel за кабиной пилота.


Концерн Хейнкеля вел также работы над двухместным учебно-тренировочным вариантом истребителя. Эта модификация не имела никакого официального обозначения и обычно упоминалась как «Doppelsitzer» (двухместный). Этот самолет, оснащенный двигателем BMW 003Е-1 (-2), предполагалось запустить в серию на предприятии DLH (Deutsche Lufthansa) в Ораниенбурге в конце 1944 года.

Первая кабина оставалась на том же месте, что и на одноместных машинах и предназначалась для курсанта. Инструктор сидел в задней кабине, расположенной там, где на боевых самолетах находился отсек вооружения и кислородный баллон и часть главного топливного бака, объем которого пришлось уменьшить. Катапультного кресла для инструктора не предусматривалось. Пушки с учебного самолета были сняты.

Иллюстрация к книге — Не 162 Volksjager [pic_43.jpg]

Не 162 со стреловидным крылом и V образным хвостовым оперением.

Иллюстрация к книге — Не 162 Volksjager [pic_44.jpg]

Не 162 с крылом обратной стреловидности и V -образным хвостовым оперением.

Иллюстрация к книге — Не 162 Volksjager [pic_45.jpg]

Проект Не 162, датируемый 23 октября 1944 года.

Иллюстрация к книге — Не 162 Volksjager [pic_46.jpg]

Mist el 5 – связка из He 162 и беспилотного Арадо E 377a (30 ноября 1944 года).


Откидную панель над задней кабиной предполагалось сделать из плексигласа (на серийных самолетах она была металлической), инструктор садился в кабину через верх. В нижней части фюзеляжа сделали аварийный люк, который мог сбрасываться в аварийной ситуации. Разработка Не 162 Doppelsitzer велась высокими темпами, но её так и не успели завершить до конца войны.

Наряду с обычным вооружением на самолете предполагалось использовать ракеты и безоткатные пушки. Один из проектов предусматривал установку под крылом истребителя 55-мм ракет R4M. другой - систему SG 118 Rohrblocktrommci в отсеке за кабиной, которая состояла из трех блоков но семь 30-мм снарядов в каждом. Рассматривался вариант вооружения Не 162 80-мм ракетами Panzerblitz. Для использования всего вышеперечисленного оружия самолет хотели оснастить новым гироскопическим прицелом EZ 42.

Ещё два проекта было создано в попытке упростить серийное производство истребителя. Для этого предполагалось заменить ТРД на воздушно-реактивный двигатель, гораздо более простой в производстве. Первый вариант предполагалось оснастить одним ВРД Аргус As 044 тягой 500 кг, второй - двумя ВРД Аргус As 014 тягой по 335 кг каждый. По некоторым данным эта модификация «Фолькягсра» должна была получить обозначение Не 162В, но в документации EHAG таких обозначений (как и иногда упоминаемых Не 162С и Не 162D) не встречается.

Другим способом упрощения технологии производства была установка цельнометаллических стреловидного крыла и V-образного хвостового оперения. Планировалось, что такие истребители начнут сходить с конвейера в 1946 году. Один из вариантов рассматривал установку крыла обратной стреловидности с большим поперечным V, в то время как другой рассматривал стреловидное крыло с законцовками, отогнутыми вниз на острый угол.

Оба варианта предусматривалось оснастить новейшим турбореактивным двигателем Хейнкель-Хирт ОНА тягой 1300 кг - считалось, что эти машины будут способны развивать скорость 980-1000 км/ч. Модификация Не 162 с ТРД BMW 003R (А-9) находилась на продвинутой стадии разработки. Её силовая установка состояла из стандартного ТРД и ракетного двигателя BMW 718 тягой 1000 кг Хотя последний прошел наземные испытания, на самолеты он никогда не устанавливался. Предполагалось разместить этот двигатель в нижней части фюзеляжа за нишами основных стоек шасси. Он должен был включаться в полете на короткое время при наборе высоты или во время боя.

Разрабатывалось ещё несколько модификаций Не 162 с ТРД Хейнкель-Хирт 011А и стреловидным крылом и оперением, но они так и не вышли из стадии эскизного проектирования.

Осенью 1944 года была спроектирована ещё одна система оружия - Mistel 5, верхней (пилотируемой) частью которого был Не 162А, а нижней (беспилотной), снаряженной взрывчаткой, был реактивный Арадо Е 377а. Связка Mistel 5 завершает список известных проектов, разрабатывавшихся в рамках программы «Народного истребителя».

Иллюстрация к книге — Не 162 Volksjager [pic_47.jpg]

Не 162 с V -образным хвостовым оперением.

Иллюстрация к книге — Не 162 Volksjager [pic_48.jpg]

Не 162 с пульсирующим воздушно-реактивным двигателем (ПВРД) As 044.

Иллюстрация к книге — Не 162 Volksjager [pic_49.jpg]

Не 162 с двумя ПВРД As 014.

Боевое применение

Первым шагом, предпринимаемым при поступлении нового самолета на вооружение, является создание испытательного подразделения. В случае Не 162 им стала Erprobungskommando 162 (ErpKdo 162, также известное как Volrsjager-Erprobungskommando). базировавшаяся в летно-исследовательском центре Рехлин-Роггентхин. В апреле 1945 года подразделение перебросили в Мюнхен. ErpRdo 162 была укомплектована опытными пилотами, имевшими большой налет (в том числе и на реактивных самолетах), и должна была стать базой для организации боевой эскадрильи 1 ./JG 80. Однако, вскоре от этого плана отказались, частично из-за желания сохранить опытных летчиков в Рехлине, а частично - из-за несоответствия программе «Фольксягер» - отборные летчики мало напоминали скороспелых «летунов» из «Гитлерюгенда».

Свое обучение юные пилоты начинали в планерной школе NSFK в Треббине, где они летали на планерах SG 38 и модифицированном планере Habicht. Здесь же, по всей видимости, им был доступен Не 162S. Однако подготовка шла очень медленно и RLM решило проверить новых пилотов, устроив им контрольные полеты на Арадо Ar 62В. Результаты оказались настолько разочаровывающими, что о том,чтобы посадить этих мальчишек в кабины Не 162 и отправить их в бой против авиации Союзников не могло быть и речи. Поэтому программу обучения удлинили, предусмотрев полеты на более совершенных самолетах - двухместном Мессершмите Bf 109G-2 или даже учебно-тренировочном варианте Не 162, который в то время активно разрабатывался конструкторами Хейнкель. Программа «Фольксягер». концепция которой предусматривала выпуск большого количества летчиков-истребителей в кратчайшие сроки, зашла в тупик. Стало ясно, что на Не 162 могут летать только опытные пилоты (по крайней мере на начальном этапе). Между тем в Fliegertechnische Shule 6 в Ноймаркте и Вайденберге началось обучение наземного персонала.

Реклама
Вход
Поиск по сайту
Ищем:
Календарь