Книга "Линия Сталина" в бою, страница 58 – Валентин Рунов, Михаил Виниченко

Авторы: А Б В Г Д Е Ж З И Й К Л М Н О П Р С Т У Ф Х Ч Ш Ы Э Ю Я
Книги: А Б В Г Д Е Ж З И Й К Л М Н О П Р С Т У Ф Х Ц Ч Ш Щ Ы Э Ю Я
Бесплатная онлайн библиотека LoveRead.ec

Онлайн книга «"Линия Сталина" в бою»

📃 Cтраница 58
Иллюстрация к книге — "Линия Сталина" в бою [i_067.jpg]

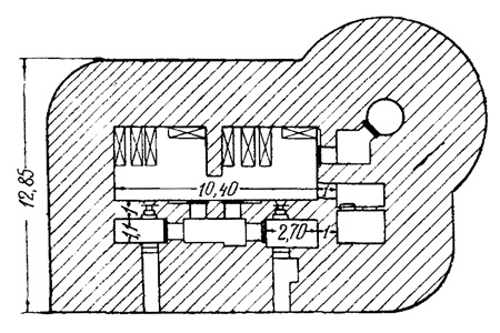
Пулеметное сооружение с бронеколпаком


Деблокирующие войска смогли наземной контратакой облегчить положение гарнизона форта под землей. Однако удержать его не смогли. Таким образом, воздушно-наземные действия атакующей стороны оказались сильнее наземно-подземной обороны. При этом совместные наземно-подземные действия в условиях сильно пересеченной местности при обороне долговременного укрепления имели фрагментарный успех. Наращивая его, бельгийцы могли добиться успеха. Причиной поражения был недостаток сил и отсутствие опыта комплексного ведения боевых действий на поверхности земли и под землей.

Во Франции «линия Мажино» была преодолена в основном в тех местах, где ее строительство не было завершено, и штурм многих укреплений проводился с тыла при поддержке авиации после окружения полевыми частями противника укрепрайонов. Причиной поражения наземно-подземной обороны также явилось отсутствие тесного взаимодействия и помощи авиации, полевых войск, которые вели боевые действия на поверхности земли, с гарнизоном, оборонявшим долговременные укрепления под землей. Французские войска совершали те же ошибки, что и германские подразделения при обороне горы Корнилэ в годы Первой мировой войны.

Иллюстрация к книге — "Линия Сталина" в бою [i_068.jpg]

Орудийно-пулеметный полукапонир


При обороне долговременных укреплений «линии Мажино» действия войск с использованием подземного пространства носили, как правило, комплексный характер. При этом применялись такие формы, как укрытие войск, штабов, запасов материальных средств, маневр и ведение боевых действий под землей. Минная (контрминная) борьба не имела развития. Многовариантность и комплексирование способов действий вооруженных формирований под землей позволяла им одерживать победу при отражении фронтальных атак противника. Войска и материальные запасы укрывались в специально отведенных местах, маневр совершался пешком и с использованием подземных железных дорог в одиночном порядке и в составе подразделений. Огонь по противнику велся из-под земли, а при проникновении германских войск в подземные помещения, бой велся с использованием стрелкового оружия, гранат, огнеметов.

Заключение

Опыт показал, что ввиду несвоевременности выхода войск полевого заполнения в назначенные им районы прикрытия государственной границы, неэффективности контратак и контрударов, а также слабости и неорганизованности войск, участвовавших в попытках отбросить противника, части дивизий и гарнизоны укрепрайонов оказывались отрезанными от главных сил, попадая в окружение. Часть гарнизонов смогла вместе с полевыми войсками выйти из окружения, другая часть погибла или попала в плен.

Практика свидетельствует, что самостоятельно длительное время отражать удары немецко-фашистских войск, укрывшись под землей, гарнизоны укрепрайонов были не в состоянии. Тем не менее, находясь в тылу противника, они стойко обороняли свои участки, а иногда без помощи полевых войск стремились деблокировать себя. Так действовали гарнизоны долговременных укреплений Струмиловского укрепрайона. Истребительный отряд Коростенского укрепрайона, посланный для пробития бреши в кольце окружения, 3 августа 1941 года уничтожил немецкий гарнизон численностью 50 человек в Янче Рудне (15 километров западнее Осовка). 4 августа в 19.00 разведгруппой 54-го отдельного пулеметного батальона Коростенского УР в Сушанах (15 километров северо-западнее Белокоровичей) была уничтожена группа оуновцев – 26 человек убито, 4 взято в плен.

В целом, советские укрепрайоны, построенные на западной границе в 30-40-е годы ХХ века, сыграли свою роль в задержании продвижения противника в глубь территории СССР. Имея наземно-подземный характер, они позволяли гарнизонам некоторое время сдерживать немецко-фашистские войска в приграничных районах, наносили гитлеровцам поражение в живой силе и технике. Однако их живучесть прямо пропорционально зависела от времени проведения контратак (контрударов) полевых войск. Самостоятельно гарнизоны укрепрайонов в условиях равнинной местности были лишены шансов на успех. Они уничтожались из орудий среднего и крупного калибра и огнеметов. Эта зависимость имела устойчивый характер.

Приложения
Приложение 1
Библиография и источники

Российский государственный военный архив

РГВА, Ф. 22, ОП. 11, Д. 62, Л. 5.

РГВА, ф. 22, оп. 11, д. 32, л. 14, 15, 33.

РГВА, ф. 22, оп. 32, д. 199, л. 87–89.

РГВА, ф. 22, оп. 11, д. 65, л. 22, 27, 44.

РГВА, Ф. 22, ОП. 11, Д. 62, Л. 15.

РГВА, Ф. 22, ОП. 32, Д. 76, Л. 1-2ОБ., 9 ОБ.

РГВА, ф. 22, оп. 32, д. 199, л. 26.

РГВА, Ф. 22, ОП. 32, Д. 202, Л.16, 17.

РГВА, Ф. 22, ОП. 32, Д. 202, Л.16.

РГВА, Ф. 22, ОП. 36, Д. 22, Л. 39, 47.

РГВА, Ф. 22, ОП.32, Д.202, Л. 11.

РГВА, Ф. 22, ОП. 36, Д. 22, Л. 37.

РГВА, Ф.35082, ОП. 3, Д. 18, Л. 1–3.

РГВА, Ф. 22, ОП. 36, Д. 22, Л. 38.

РГВА, Ф. 22, ОП. 36, Д. 22, Л. 36.

РГВА, Ф. 35082, ОП. 3, Д. 4, Л. 67.

РГВА, Ф. 22, ОП. 32, Д. 3700, Л. 33. РГВА, Ф. 22, ОП. 36, Д. 22, Л.35.

РГВА, Ф. 22, ОП. 34, Д. 9, Л. 4-12, 231–245.

РГВА, Ф. 22, ОП. 32, Д. 3700, Л.140, 144.

РГВА, Ф.22, ОП. 32, Д. 3700, Л. 82, 118, 119, 120.

РГВА, Ф.22, ОП. 32, Д. 3700, Л. 121.

РГВА, Ф. 22, ОП. 36, Д. 19, 22–38.

РГВА, Ф. 22, ОП. 32, Д. 3700, Л. 12–32.

РГВА, Ф.35082, ОП. 3, Д. 4, Л.17, 18, 38, 46.

РГВА, Ф. 22, ОП. 36, Д. 22, Л. 37.

РГВА, Ф. 37523, Оп. 1, Д. 122, Л. 515.

РГВА, Ф. 36967, Оп. 1, Д. 182, Л. 10; Д. 331, Л. 15.

Центральный архив министерства обороны

ЦАМО, ф. 15, оп 178612, д. 50, кор. 22099, лл. 26–28.

ЦАМО, ф. 221 оп. 1351, д. 68, кор. 10594, лл. 475–479.

ЦАМО, ф. 318, оп. 4631, д. 6, л. 1.

ЦАМО, ф. 208, оп. 2511, д. 29, лл. 22–24.

ЦАМО, ф. 208, оп. 2511, д. 156, кор. 5529, лл. 1–3.

ЦАМО, ф. 334, оп. 5307, д. 22, л. 186, 197, 210.

ЦАМО, ф. 15, оп 971441, д. 3, кор. 23343, лл.68–79.

ЦАМО. ф. 334, оп. 5307, д. 7, кор. 16293, лл. 10–11.

ЦАМО, ф. 334, оп. 5307, д. 8, кор. 16294, л. 14.

ЦАМО, ф. 229, оп. 161, д. 167, к. 1553, л. 3.

ЦАМО. ф. 334, оп. 5307, д. 8, кор. 16294, л. 15, 21–22.

ЦАМО. ф. 334, оп. 5307, д. 7 «а», кор. 16293, л. 21.

Вход
Поиск по сайту
Ищем:
Календарь