Онлайн книга «Чудо-оружие Российской империи»
|
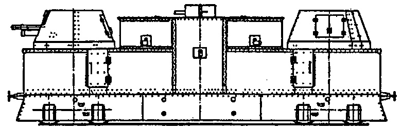
Красные в ряде случаев для корректировки огня тяжелых бронепоездов применяли змейковые аэростаты: немецкие, системы «Парсеваль» и французские◦— «Како». Аэростаты обычно устанавливались на специальной платформе и поднимались за 5–10 км от линии фронта. Максимальная высота подъема «Парсеваля» составляла 1000 м, «Како»◦— 1300 м, минимальная рабочая высота◦— 400–500 м. В зависимости от метеорологических условий и оптических приборов с аэростата местность просматривалась в радиусе 50–60 км. В марте 1919 г. на Южном фронте в районе Дебальцево; бронепоезд «Черноморец» один из первых использовал в своей работе аэростат. «Черноморец» был вооружен двумя 102/60-мм орудиями с углом возвышения +30°. «Черноморец» стрелял залпами и без пристрелки. Белые объясняли это наличием на «Черноморце» корабельного оптического дальномера. На легких бронепоездах чаще всего устанавливались 3-дюймовые пушки образца 1902 г. На самых примитивных бронепоездах они оставались на колесных лафетах, далее шли примитивные деревянные установки, наконец, самыми эффективными были тумбовые установки (Сх. 54, 55). ![]() Схема 54. Бронеплощадка легкого бронепоезда № 98 «Советская Россия» ![]() Схема 55. Бронеплощадка легкого бронепоезда № 27 «Буря» Из тумбовых установок у красных наиболее совершенными были установки Брянского завода, которые проектировались под руководством К. К. Сиркена. Лафет 3-дюймовой полевой пушки образца 1902 г. с люлькой, осью и подъемным механизмом обрезался в хоботовой части и своей осью помещался в гнездах вертлюга и вращался вместе с верхней частью тумбы. Вертлюг состоял из двух станин, основания и упора для оправы. Он девятью болтами крепился к верхней вращающейся части тумбы. Центр гнезда вертлюга смещен в сторону от оси вращения тумбы на 650 мм. (Сх. 56, 57). ![]() Схема 56. 76-мм пушка обр. 1902 г. на железнодорожной тумбовой установке Брянского завода ![]() Схема 57. 76-мм пушка обр. 1902 г. на железнодорожной тумбовой установке Сормовского завода Оригинальность решения в том, что в качестве крайне дорогостоящего и сложного в технологии шарового погона использовались два железнодорожных колеса, между которыми помещалось колесо с 16 роликами. Установка обеспечивала круговой обстрел. Угол вертикального наведения составлял -5°, +32°. Аналогичная система из двух железнодорожных колес использовалась и в качестве шарового погона лафета 107-мм (42-линейной) пушки образца 1910 г. Довольно часто на вооружении белых и красных бронепоездов состояли 105-мм пушки, причем в большинстве случаев я даже не знаю конкретно, о чем идет речь. То ли это описка не слишком грамотных в артиллерии красных и белых командиров, [59] и нужно читать «107-мм». То ли речь идет о 105-мм японских полевых пушках образца 1905 г., поставляемых в Россию в 1915–1917 гг., то ли о 105-мм германских пушках, поднятых в 1915 г. с затонувшего германского крейсера «Магдебург». На легких бронепоездах сравнительно широко использовались 152-мм полевые гаубицы образца 1909 г. и 1910 г., 122-мм гаубицы образца 1909 г. и 1910 г., а также 76-мм (3-дюймовые) пушки образца 1909 г. 57-мм пушки Норденфельда, как береговые, так и капонирные, использовались редко. Сравнительно часто использовались 75/50-мм корабельные пушки Кане, как на обычных станках с максимальным углом возвышения 20°, так и зенитные установки, переделанные из станков Меллера с углом возвышения до 70° (а в отдельных случаях и до 75°). На бронепоездах, формировавшихся в Петрограде, иногда ставились на легких бронеплощадках 76-мм зенитные пушки образца 1914/15 г. системы Лендера производства Путиловского завода. Ряд красных бронепоездов в 1918–1919 гг. был снабжен тумбовыми установками с зенитными автоматами: 37-мм системы Максима производства Обуховского завода и 40-мм системы Виккерса английского производства. У красных бронепоезда сводились в дивизионы по три в каждом. В Добровольческой армии такая же структура дивизиона была принята в начале 1919 г. В дивизионе был один тяжелый и два легких бронепоезда. Однако в боях дивизион в полном составе использовался крайне редко. Чаще всего один тяжелый бронепоезд воевал в паре с легким. Первым, естественно, шел легкий, а на расстоянии 1–4 версты◦— тяжелый. Иногда тяжелые бронепоезда действовали и в одиночку, и часто не по назначению. Были случаи, когда тяжелые бронепоезда сходились с бронепоездом противника на дистанцию нескольких саженей, врывались на станции, занятые врагом, и творили многое другое, возможное лишь на Гражданской войне. Система связи на бронепоездах делилась на внутреннюю и внешнюю. Внутренняя связь в бронепоезде осуществлялась по рупору, телефону и специальной сигнализацией. Рупорная связь представляла собой систему рупорных рукавов, которые проходили от рубки командира бронепоезда до наблюдательных постов на бронеплощадках, а также до командиров орудий. Отдельный рупорный рукав связывал командира с будкой машиниста. Рупорная система использовалась для передачи коротких команд: «Вперед», «Назад», «Стой», «Левее», «Огонь», «Прицел», «Взводом» и др. На концах рупорных рукавов имелись раструбы, у которых дежурили телефонисты или запасные номера. Команда по рупору повторялась дважды. Телефонная связь состояла из двухпроводной линии и телефонных аппаратов. Для проводки использовался бронированный кабель. Специальная сигнализация осуществлялась электрическими звонками и условленным сигнальным устройством. Внешняя связь бронепоезда осуществлялась при помощи радио, семафора, телеграфа, телефона, сигнальных фонарей, посыльных, голубей, собак и т. д. Семафорная связь состояла из обусловленных видимых знаков. Телефонная связь осуществлялась постоянно со всеми телефонизированными точками◦— передовым наблюдательным пунктом, центральной станцией и др. Связь гудком паровоза осуществлялась за 5–10 км от линии фронта по установленному коду, чаще всего азбукой Морзе. Специальная связь при помощи флагов, фонарей, посыльных, цепи передатчиков и др. подробно излагалась в соответствующих уставах. В редких случаях для связи использовались почтовые голуби и специально обученные собаки. |
![Иллюстрация к книге — Чудо-оружие Российской империи [i_071.jpg] Иллюстрация к книге — Чудо-оружие Российской империи [i_071.jpg]](img/book_covers/043/43845/i_071.jpg)
![Иллюстрация к книге — Чудо-оружие Российской империи [i_072.jpg] Иллюстрация к книге — Чудо-оружие Российской империи [i_072.jpg]](img/book_covers/043/43845/i_072.jpg)
![Иллюстрация к книге — Чудо-оружие Российской империи [i_073.jpg] Иллюстрация к книге — Чудо-оружие Российской империи [i_073.jpg]](img/book_covers/043/43845/i_073.jpg)
![Иллюстрация к книге — Чудо-оружие Российской империи [i_074.jpg] Иллюстрация к книге — Чудо-оружие Российской империи [i_074.jpg]](img/book_covers/043/43845/i_074.jpg)